SCADAMaster-Designer - iTP系列专用HMI屏幕编辑软件
SCADAMaster-Designer iTP系列专用HMI屏幕编辑软件
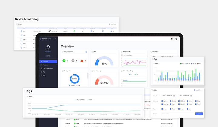
SCADAMaster-Designer,iTP系列专用HMI屏幕编辑软件可用于编辑所有数据, 如用户屏幕和项目。SCADAMaster-Designer提供了一个直观且人性化的图形用户界面,用户可以通过模块化面板工具箱和简便的屏幕配置轻松操作。通过使用SCADAMaster-Designer,用户可以交换基于PC和iTP的项目。软件允许快速简单地进行项目转换,显著减少了系统设置时间。
主要功能
- 直观且人性化的图形用户界面
- 包含数千张超广角格式图像的图像库
- 针对整个项目设置的跟踪算法结果
- 系统标签用于检查运行时间,项目名称,版本等
- 支持多个DBMS (数据库管理系统):
MS SQL Server,MySQL,MariaDB,Oracle,PostgreSQL - 运行时别名函数可替换匹配标签
- FDA第21卷第11部分合规性:
操作员认证,监测控制历史跟踪,数据库管理等 - 在运行时通过网页浏览器访问网页服务器,并在不同设备之间切换
- 通过短信、电子邮件进行实时消息传递
人性化界面
SVG图像库
验证整个项目
别名功能
实时报警
网页版
-
验证测试
软件提供验证测试,用于在整个项目设置后检查错误。 用户可以通过验证测试,轻松找到项目中的错误,并通过选择错误直接到达错误位置来缩短纠正时间。

-
别名功能
别名功能允许用户在使用多个相同设备时,通过设置一个页面作为标准来设置和控制多个设备的变量,而不是单独的标签。用户可以使用别名功能,简单多样地控制项目。

OPC UA服务器/客户端通信协议
软件提供了在智能工厂中作为标准使用的统一通信协议OPC UA。该协议改进了OPC的薄弱环节,如设备分类和安全性。软件还支持MQTT(消息排队遥测传输)协议,专门为移动设备和低带宽的小型设备优化,因此可以应用于各种环境。
-
系统标签
软件支持系统标签,允许用户立即检查运行时间,项目名称,版本等。即使不使用命令或数据功能,系统标签也会自动生成。

-
通过短信、电子邮件进行实时消息传递
软件通过短信和电子邮件直接发送错误消息,并允许用户实时回应问题。

下载
- 无搜索结果
-
- {{ result.parntsBbsCtgryNm }}
- {{ result.bbsCtgryNm }}
{{ ['pdf','cad', 'zip'].includes(result.nationAtchVoList[0].extension?.toLowerCase()) ? result.nationAtchVoList[0].extension : 'etc' }} {{ result.nttSj }}- {{ result.parntsBbsCtgryNm }}
- {{ result.bbsCtgryNm }}
LINK {{ ['pdf','cad', 'zip'].includes(result.nationAtchVoList[0].extension?.toLowerCase()) ? result.nationAtchVoList[0].extension : 'etc' }} {{ result.nttSj }}
搜索筛选器 刷新
| {{result.specNm }} ({{result.detailList.length }}) |
|
|---|
SCADAMaster-Designer 型号 ({{modlPagination.totalRecordCount }})
无搜索结果



