본문 바로가기 주메뉴 바로가기

iTP 系列 - 高階圖形觸控螢幕

Discontinued

iTP 系列 高階圖形觸控螢幕

iTP系列高端图形触摸屏配备了四核中央处理器提升处理速度,以及多种显示尺寸和网关型号。iTP系列支持多种用户接口,包括WiFi,串行,以太网和USB,以方便用户使用。为HMI设计的专用软件SCADAMaster-Designer提供了一个直观且人性化的图形用户界面,用户可以通过模块化面板工具箱和简便的屏幕配置轻松操作。

certmark certmark certmark certmark

主要功能

  • 屏幕编辑软件,SCADAMaster-Designer
    • - 直观且人性化的图形用户界面
    • - 包含数千张超广角格式图像的图像库
  • 四核CPU,4GB内存
  • 各种显示尺寸和网关型号
  • 各种接口:
    以太网,串行,USB,SD卡,Wi-Fi
  • 支持多个DBMS (数据库管理系统) :
    MS SQL Server,MySQL,MariaDB,Oracle,PostgreSQL
  • 防护等级 : IP66 (不包含网关型号)
  • 专用软件

  • 人性化界面

  • 超大图像库

  • 四核CPU

  • 各种尺寸

  • 网关型号

专用软件SCADAMaster-Designer

SCADAMaster-Designer,屏幕编辑软件,提供了一个直观且人性化的图形用户界面,用户可以通过模块化面板工具箱和简便的屏幕配置轻松操作。它提供了一个包含各种工业站点的SVG(可扩展矢量图形)文件图像库,以便用户可以像实际站点一样进行绘制。

各种型号

iTP系列提供8.4 / 10.4 / 12.1 / 15英寸带显示屏的型号和无显示屏的网关型号。

  • 放大

    显示型号(显示屏+处理器)

  • 放大

    网关型号(处理器)

  • 网关型号独立使用

    独立的网关型号能够在设备和系统之间实时传输数据,适用于小型系统或特定设备之间的连接,而无需单独的服务器或复杂的软件,它节约了成本且维护便利。

    放大

  • VNC功能

    iTP系列提供了VNC(虚拟网络计算)功能,可通过移动设备或电脑进行监控和控制。 

    放大

各种接口

iTP系列支持多种通信接口,包括串行(2个端口),USB(2.0/3.0),以太网(2个端口),Wi-Fi(2.4G,天线支持)以及256GB SD卡(SDXC,SDHC),根据用户环境凭借外部设备,最大化提升用户的可用性。

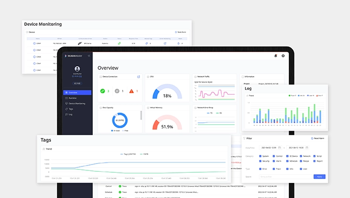
  • 网页工具功能

    当动画运行时,用户可以通过网页访问iTP系列,以检查CPU和网络状态,设备连接,存储和内存容量,日志记录等。 用户可以使用网络工具功能监控设备,设置硬件。

    放大

  • 安装简便

    用户可以利用水平和垂直显示屏在各种环境中进行灵活安装。  

    放大

  • IP66防护等级

    IP66防护等级允许设备在有灰尘或水的环境中安全应用。

    放大

下载

登录后可下载软件。

搜索筛选器 刷新

搜索筛选器
{{result.specNm }} ({{result.detailList.length }})

型号查找器

请使用型号查找器的详细规格来搜索产品。 型号查找器

iTP 系列 型号 ({{modlPagination.totalRecordCount }})

通过最新的

无搜索结果

最近浏览的产品

查看更多

没有最近查看的产品

有兴趣的产品

查看更多

比较产品

查看更多

下载历史

查看更多

产品咨询